電話:400-9969-506
QQ:2741116952
郵箱:hongsen@hongszg.com
地址:深圳市龍華區龍華街道清湖社區清湖村寶能科技園12棟6層A座
一、三效蒸發器介紹 三效蒸發器是蒸發器的一種,主要由三個蒸發器組合而成,三效蒸發器在運行時,需要后效的壓強和溶液的沸點均低于前效蒸發器,引入前效的二次蒸汽作為后效的加熱介質,即后效的加熱......
保 排放達標
快 24小時快速響應

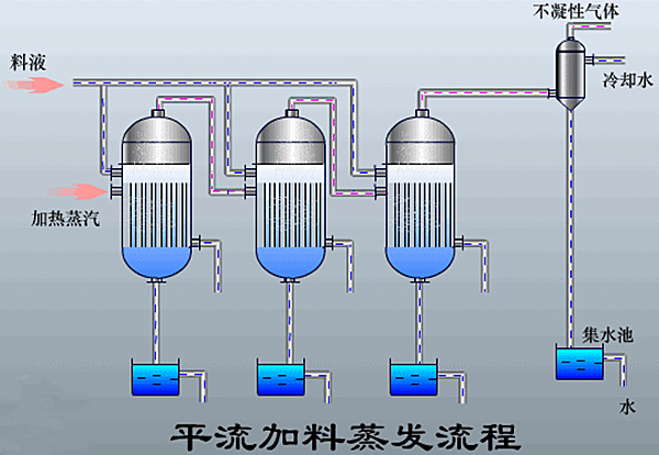
一、三效蒸發器介紹
三效蒸發器是蒸發器的一種,主要由三個蒸發器組合而成,三效蒸發器在運行時,需要后效的壓強和溶液的沸點均低于前效蒸發器,引入前效的二次蒸汽作為后效的加熱介質,即后效的加熱室成為前效二次蒸汽的冷凝器,一般第一效需要消耗生蒸汽。
二、三效蒸發器組成
三效蒸發器主要由相互串聯的蒸發器、冷凝器、鹽分離器以及復制設備等組成三組蒸發器,以串聯的形式組成一整套的三效蒸發系統。

三、三效蒸發器工作原理
需要蒸發的物料經進料泵進入一效加熱器進行加熱,然后進入蒸發室,進行蒸發,在分離器中進行氣液分離,溶液從分離器底部流入循環泵吸入口,利用循環泵送入加熱器、分離器進行循環流動與蒸發,蒸發出來的蒸汽進入冷凝器被全部冷凝。
在蒸發換熱室內,外接蒸汽液化產生汽化潛熱,對廢水進行加熱。由于蒸發換熱室內壓力較大,物料在蒸發換熱室中高于正常液體沸點壓力下加熱至過熱。加熱后的液體進入結晶蒸發室后,物料的壓力迅速下降,導致部分物料水溶液閃蒸或者沸騰。
廢水蒸發后的蒸汽進入二效蒸發器作為動力蒸發器進行加熱,未蒸發廢水和鹽分暫存在結晶蒸發室。一效、二效、三效蒸發器之間通過平衡管相通,在負壓所用下,高含鹽廢水或物料由一效向二效、三效依次流動,廢水不斷被蒸發,廢水中鹽的濃度越來越高,當廢水物料中的鹽分超過飽和狀態時,水中鹽分就會不斷地析出,進入蒸發結晶室的下部的集鹽室,整個過程周而復始,實現鹽水分離。
冷凝器鏈接有真空系統,真空系統抽掉蒸發系統內產生的未冷凝氣體,使冷凝器和蒸發器保持負壓狀態,提高蒸發系統的蒸發效率。在負壓作用下,三效蒸發器中的廢水產生的二次蒸汽自動進入冷凝器,在循環冷卻水的冷卻下,廢水物料產生的二次蒸汽迅速轉變成冷凝水。冷凝水可采用連續出水的方式,回收至回用水池。

四、三效蒸發器特點
1、節能
以蒸發出的蒸汽作為能源,減少設備的消耗。
2、速度快,出料質量好
不僅蒸發能力強大,而且出水速度快。
3、減少堵塞結垢現象的產生
蒸發器內設置旋流板,可提高系統的傳熱系數,減少堵塞結垢現象的產生。
五、三效蒸發器工藝

咨詢MVR蒸發器方案和報價可在線咨詢:
點擊進入詢價
或撥打全國免費詢價熱線:400-9969-506